我公司专业生产经营变频恒压供水设备、无负压供水设备、箱式无负压泵站、消防设备、水箱、压力容器等。各种型号齐全,欢迎来我公司参观考察。
公司地址: 长沙市雨花区中意一路798号高升时代广场写字楼6栋20层2006-2007室
工厂地址: 长沙榔梨工业园
咨询小邓:15073195572
在线扣:2224149725







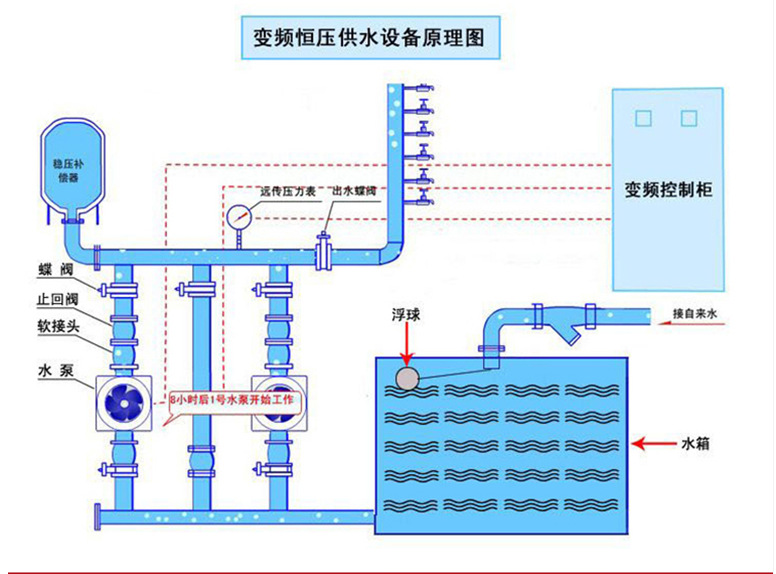
【设备概念】
无负压给水设备是直接利用自来水管网压力的一种叠压式供水方式,卫生、节能、综合投资小。安装调试后,自来水管网的水首先进入稳流补偿器,并通过真空抑制器将罐内的空气自动排除。当安装在设备出口的压力传感器检测到自来水管网压力满足供水要求时,检测压力差额,由加压泵差多少、补多少;当自来水管网水量不足时,空气由真空抑制器进入稳流补偿器破坏罐内真空,即可自动抽取稳流补偿器内的水供给,并且管网内不产生负压。
咨询小邓:15073195572
在线扣:2224149725



【设备特点】
1. 节能,可以实现节电20%-40%,能实现绿色用电。
2. 占地面积小,投入少,效率高。
3. 配置灵活,自动化程度高,功能齐全,灵活可靠。
4. 运行合理,由于是软起和软停,不但可以消除水锤效应, 而且电机轴上的平均扭矩和磨损减小,减少了维修量和维修费用, 并且水泵的寿命大大提高。
5. 由于HBH变频恒压调速直接从水源供水,减少了原有供水方式的二次污染, 防止了很多传染疾病的传染源头。
6. 通过通信控制,可以实现无人值守,节约了人力物力。
咨询小邓:15073195572
在线扣:2224149725







咨询小邓:15073195572
在线扣:2224149725





亲们 ,注意了:所有供水设备均为定制生产,因每位客户所需要的设备用水量、扬程都有所差异,这就会导致设备的成本也会有相应的不同,因此每套定制生产的价格不一定会一样哦,厂价出售,包运费、包安装,品质保证,贴心服务,设备全国联保。欢迎大家来电咨询!!!
公司地址:长沙市雨花区中意一路798号高升时代广场写字楼6栋20层2006-2007室
工厂地址:长沙市榔梨工业园(欢迎来实地参观考察)
咨询小邓:15073195572
在线扣:2224149725
